1С:Розница представляет новую версию 3.0.13 на платформе 8.5 с обновленным дизайном интерфейса.
Новый интерфейс сочетает в себе современные тренды и понятную навигацию с
сохранением привычных алгоритмов работы в программе.
Особенности интерфейса 8.5:
Для переключения на новый интерфейс достаточно открыть раздел
"Настройки" - подраздел "Персональные настройки" - "Вариант интерфейса".
В открывшейся форме выберите вариант "Интерфейс "Версия 8.5".
Расскажите о своих впечатлениях на сайте!
Для переключения на новый интерфейс 8.5 откройте раздел "Настройки" - подраздел "Персональные настройки" - "Вариант интерфейса". В открывшейся форме выберите вариант "Интерфейс "Версия 8.5" и нажмите "Записать и перезапустить". С помощью таких же действий можно вернуться обратно в интерфейс "Такси".
Появилась возможность выбрать, как организовать рабочее пространство и навигацию: привычном варианте "в закладках" или новом — "в диалоговых окнах".
При работе в режиме диалоговых окон предусмотрена удобная навигация, перемещаться между списками легко с помощью стрелок вперед и назад.

При использовании диалоговых окон формы открываются одна поверх другой, при этом предыдущая не закрывается, а остается скрытой в общей рабочей области. Для переключения между окнами появляется панель снизу, где каждая открытая форма отражается в виде закладок.
Переход между списками теперь управляется отдельно – стрелками в верхней части окна. Закладок на панели открытых стало меньше.

Теперь можно выбрать подходящую для работы тему — светлую или темную. Интерфейс в темной теме выглядит стильно и современно, снижает утомляемость глаз при работе в вечернее и ночное время.
Основные цвета интерфейса - черный и темно-серый. Цвета шрифта, кнопок и выделяемых элементов адаптированы под темную тему: хорошо читаются и поддерживают минималистичный дизайн новой версии.

Для смены темы перейдите к настройкам внешнего вида по кнопке "Сервис и настройки". Выберите нужный вариант темы и перезапустите программу по одноименной кнопке.
При переходе между разделами основная панель затемняется, на первом плане доступно меню выбранного раздела.

При множественном выделении строки меняют цвет на более светлый. Слева от строки с курсором виден желтый индикатор. Также отображается белая строка с возможными командами для всех выделенных строк.

В форме документа или карточки выбранное поле выделяется синей рамкой. Название текущей закладки отображается более светлым шрифтом и подчеркнуто желтой линией. Кнопка "Провести и закрыть" останется в желтом акцентном цвете.

Обратите внимание на отображение отчетов, графиков и диаграмм. Объекты выглядят ярко и минималистично без потери интерактивных возможностей. При наведении на легенду диаграммы подсвечивается соответствующий сегмент.

Перемещаться по программе стало быстрее и удобнее – в одно действие открываем раздел и переходим к журналу, справочнику или отчету. Меню навигации сохранило привычную структуру, но стало менее нагруженным и оформлено в спокойных цветах.
Продумали каждую деталь: отказались от лишних действий, сократили клики для фокуса на работе без затрат времени на переходы между окнами. Все функции
остались на своих местах или находятся интуитивно.
Главное меню, как и раньше, состоит из двух уровней. На первом находятся основные разделы — "Главное", "Продажи", "Закупки", "Деньги", "Компания" и
другие.
При наведении курсора открывается второй уровень с набором действий. С их помощью можно перейти к различным журналам и справочникам, документам, рабочим местам и отчетам.

Левую панель можно свернуть и увеличить рабочую область для других задач. В свернутой панели разделы отображаются иконками, при наведении открывается список команд раздела.

В правом нижнем углу меню находится кнопка со значком шестеренки. С ее помощью можно настроить вид главного меню: переместить выше в списке важные разделы, скрыть лишние.


Часто используемые команды меню можно добавить в "Избранное" – напротив них появится желтая звездочка. Теперь к ним можно быстро переходить из правой панели.

В светлой и темной темах предусмотрены цветовые акценты для фокуса на важном. Основные элементы подсвечены и легко считываются, одним взглядом можно заметить все нужные детали.
Например, при выборе строки в списке она выделяется серым цветом, а в начале появляется "маяк" — тонкая полоска желтого цвета.
Одинаковые состояния в списках выделяются одним цветом, информацию легко читать и искать даже без фильтров.
При множественном выделении выделенные строки также отобразятся в контрастном цвете, а строка, на которую будет наведен курсор будет отмечена желтым индикатором. Строка с командой для выделенных строк отобразится в черном цвете.

В форме документа на наведенное поле отобразится синяя рамка. Текущий раздел табличной части отобразится более темным шрифтом с желтой горизонтальной полосой. Кнопка "Провести и закрыть" также будет отображена в желтом цвете, что позволяет создать акцент на ней.

В новом интерфейсе можно удобно работать на привычных устройствах. Интерфейс 8.5 легко адаптируется под любой экран благодаря компактному режиму.
В "компактном" режиме уменьшается шрифт форм и командного интерфейса. Кроме того, в компактном режиме меньше расстояние между командами и кнопками, что позволяет удобно работать даже на экранах с разрешением менее 1920*1080 пикселей.
Переключиться в компактный режим можно из правой панели по кнопке "Сервис и настройки", пункт "Настройки внешнего вида". Выберите нужный вариант режима и перезапустите программу.

Сравним внешний вид меню раздела в компактном и обычном режиме:
![]() |
![]() |
Также сравним внешний вид списка в новых режимах:
![]() |
![]() |
Новый интерфейс адаптирован для работы в мобильном клиенте.
В нижней части экрана мобильного отображается панель, по которой можно открыть:
Перечисленные пункты меню открываются в виде "шторки", затемняя рабочую панель.
Навигация в приложении значительно упрощается благодаря списку открытых форм. По нажатию на одноименную кнопку на нижней панели отобразятся все открытые в формы, а также кнопка, ведущая на начальную страницу.

Если открыто несколько форм, на данной кнопке отобразится индикатор с количеством открытых форм.
Строки списков отображаются в виде карточек, по которым быстро можно изучить основное содержимое документа без перехода.

В мобильном интерфейсе также поддержана темная тема. Все графические элементы, в том числе диаграммы и графики, считываются так же хорошо, как и в темной теме настольной версии.
![]() |
![]() |
Важно! После обновления автоматически будет установлен привычный интерфейс "Такси", обновленный под новые возможности платформы 8.5.
Переключиться из интерфейса "Такси" в новый "Интерфейс версии 8.5"
можно в разделе "Настройки" – подраздел "Персональные настройки" - "Вариант интерфейса".
В открывшейся форме выберите вариант "Интерфейс "Версия 8.5".
С помощью таких же действий можно вернуться обратно в интерфейс "Такси".

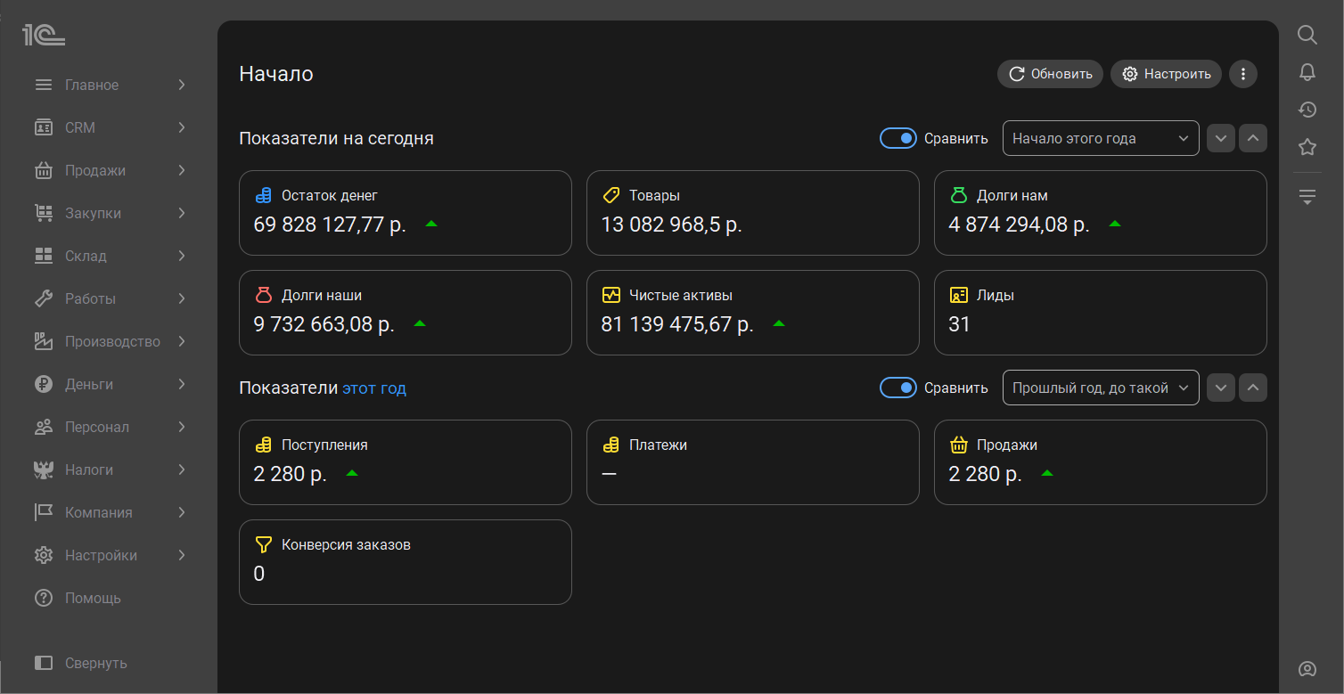
В новом интерфейсе 8.5 сразу после запуска вас встречает начальная страница. Для руководителя она, как и раньше, отражает текущие дела компании: показатели на сегодня и за период, рисует графики продаж.
Привычные элементы получили новое оформление, стали нагляднее и информативнее. Все показатели разместились в три колонки, графики стали крупнее и ярче.

Справа от показателей отображаются новости и задачи.

Сохранилась возможность настроить показатели: добавить новые, переместить значимые, скрыть неактуальные. Включить режим редактирования можно по кнопке "Настройки", напротив каждого показателя появятся иконки.

Для сотрудников c ограниченными правами можно выбрать, какое окно открывать при старте работы. Сделать это можно из правого меню "Сервис и настройки".


В новом интерфейсе 8.5 работа в списках становится проще и удобнее, появляется много новых возможностей для оперативного оформления документов. Визуально списки становятся светлее и воздушнее, информация читается легче.
Списки получили яркие акценты, обращающие на себя внимание. Например, строки списка теперь меняют цвет не только при выделении, но и при наведении курсором мыши.
Рассмотрим изменения на примере списка документов "Заказы покупателей".
Команда "Создать" переместилась и и теперь отображается рядом с заголовком окна над панелью действий.

Одинаковые состояния документов выделяются бейджем одного цвета. Теперь намного проще взглядом найти документы по состоянию без использования фильтров.

Если документов больше, чем помещается на экран, в центре под списком отображается панель прокрутки.
В случае, когда колонки списка не помещаются на экране по ширине, то со стороны обрезки включается область рассеивания, которая говорит о необходимости прокрутки списка.

Правая панель теперь состоит из трех страниц: Фильтры, Контакты, Детали. На каждой из них скомпонована краткая информация о выбранном документе.
Выбор страницы при закрытии запоминается, при возвращении к списку сразу увидите нужную страницу.

Если правая панель не используется, то ее можно свернуть по одноименной кнопке. В свернутом виде останется иконка, показывающая, что установлен фильтр. Такая подсказка даст понять, что видны не все документы.

Команды для работы с документами всегда под рукой не только в верхней панели, но и справа в строке документа. С их помощью можно быстро создать копию документа, отправить его почте, создать задачу или установить напоминание.
Также по кнопке "Отправить" можно создать приглашение в обсуждение по документу или отправить клиенту онлайн-заказ со ссылкой на оплату.
При нажатии на три точки откроется полное контекстное меню, как при клике правой клавишей мыши.

Стало удобнее выполнять действия сразу с несколькими документами. Для этого достаточно отметить документы флажками в специальной колонке.
При выборе над списком отобразятся команды для обработки сразу нескольких документов:
- провести выделенные;
- отменить проведение выделенных;
- пометить выделенные на удаление.

По кнопке с тремя точками и правой кнопкой мыши можно открыть расширенный список команд.

Изменения в интерфейсе произошли и в формах документов. Рассмотрим на примере заказа покупателя.
Закладки навигации документа теперь компактно собраны в меню "Основное". С его помощью можно быстро перейти к прикрепленным файлам и контекстным отчетам.

Панель команд сместилась вправо. Из нее как и раньше можно распечатать документ, отправить по почте, создать на основании новый или перейти к структуре связанных документов.
Кнопка "Еще" теперь отображается без заголовка в виде трех вертикальных
точек
.
При нажатии открывается меню с полным набором команд документа.

Во всех основных документах в шапке появляется третья колонка, в которую собраны ссылки действий: выбор счета организации, реквизиты для печати, выбор основания.

Кнопки для записи и проведения документа теперь располагаются в непрокручиваемой области в нижней части документа. Самая важная команда выделяется желтым цветом, остальные – серым.
Кнопки логично завершают процесс работы с документом и подсказывают, что делать после заполнения формы.

При внесении изменений в сохраненный документ рядом с названием появится бейдж "Изменено". Такая отметка намного понятнее и заметнее чем звездочка, которая была раньше.

Добавили новые возможности для указания даты и времени в документах. Теперь время можно не только ввести с клавиатуры, но и выбрать в специальном окне.
Нажмите на в соответствующей строке по кнопке "Выбрать" откроется календарь, в котором можно выбрать не только дату, но и время. В стандартных настройках время выбирается прокруткой барабана, где часы и минуты указаны с шагом 1.

В таблицах документов можно быстро выбрать и изменить несколько строк, даже если они идут не по порядку. Для этого достаточно отметить флажками нужные строки и выбрать команду в появившемся меню.

Кнопка "Изменить" теперь появляется только если выделены элементы в списке и называется "Изменить выделенные". С ее помощью можно пересчитать цены и скидки, заполнить серии и номера ГТД и многое другое.

Подвал документа с итогами теперь можно развернуть и получить больше информации о итоговых суммах документа.
В свернутом виде доступны только ключевые значения: сумму скидки, НДС, итоговую сумму документа.

Статусы работы с маркированным товаром переместили из "подвала" в верхнюю
часть документа, они имеют значение "Маркировка" — для ГИС МТ "Честный знак" и
"ФГИС" — для других систем.
Если товар подлежит учету только в одной системе,
то статус будет одноименным — "ЗЕРНО", "САТУРН" и другие. Дополнительно рядом со
статусом можно видеть информационный баннер, например, если на складе
недостаточно товаров или не введен обязательный комментарий.
В статус "Маркировка" перенесена информация о состоянии проверки УПД в
государственной информационной системе, например доступен вариант "Ожидается
проверка в ГИС МТ".
Для быстрого и легкого чтения информации по возможным
действиям статусы выделяются цветом:

Статусы электронного документооборота также теперь выводятся в верхней части
форм документов в формате "ЭДО: Статус". Можно сразу видеть информацию об
отправке и необходимости выполнения действий с документом.
При переходе по
ссылке статуса открывается форма с набором команд:
Перейти к командам по работе с электронными документами можно также из меню
"ЭДО", расположенного в правой верхней части документа.

В новом интерфейсе 8.5 изменился внешний вид карточки номенклатуры, списка товаров и форм выбора.
Список стал эргономичнее, расположение составляющих формы логичнее и понятнее. Вся информация о товаре – в одном окне. Команда "Создать" теперь расположена рядом с названием формы.
В панель команд вынесены полезные возможности и быстрые команды, такие как поиск по штрихкоду, ввод документов покупки и продажи, копирование номенклатуры и быстрое добавление в корзину. Такое расположение позволяет выполнять ключевые операции в один клик, не отвлекаясь на навигацию по меню.
Фильтры, которые раньше располагались над списком номенклатуры, переехали в нижнюю панель на закладку "Фильтры".

Также в нижней панели появилась закладка "Остатки", с ее помощью можно быстро проверить наличие товара на складах.

Корзина располагается на третьей вкладке панели, на той же странице, что и список товаров. Больше не нужно переключаться между экранами, чтобы проверить состав заказа.
Панель можно свернуть, освободив пространство экрана для обзора ассортимента. Нижняя панель запоминает вкладку, на которой завершили работу.

В списке номенклатуры, как и во многих других списках, появилась правая панель. В ней отображаются аналоги и сопутствующие товары. Выберите товар, сразу станет доступно его изображение, схожие позиции и рекомендации без лишних переходов.
Открыть карточку товара теперь можно в один клик, при наведении мышки на название, оно становится ссылкой.
Карточка номенклатуры стали удобнее и нагляднее, из нее убрали всё лишнее и расставили понятные акценты. Карточка стала компактнее, больше нет долгой прокрутки вниз.
Вся информация о товаре/услуге теперь распределена по закладкам, на главной осталось только самое важное. Создать новую карточку можно намного быстрее, так как не нужно выбирать, какие поля заполнить в первую очередь. Изображение товара теперь справа, а название - слева. Также на первой странице можно увидеть информацию о ценах, габаритах, остатках и хранении.
Кнопки "Записать" и "Записать и закрыть" теперь закреплены в нижней панели. Самая важная команда выделяется желтым цветом, остальные – серым. Кнопки логично завершают процесс работы с карточкой и подсказывают, что сделать после заполнения.

Навигация карточки номенклатуры компактно собрана в меню "Основное". Из него можно быстро перейти к характеристикам, ценам, документам, штрихкодам и многому другому.

Карточку контрагента максимально разгрузили, на главной странице осталось только самое важное. Такую карточку намного быстрее создать и заполнить, например, во время телефонного разговора с клиентом.
Теперь на главной странице карточки наименование и основной счет, группа контрагента и ответственный менеджер. Также справа разместили информацию о расчетах с клиентом или поставщиком. Юридическую информацию, адреса и контакты
пернесли на отдельную закладку.
Кнопки "Записать" и "Записать и закрыть" теперь закреплены в нижней панели. Самая важная команда выделяется желтым цветом, остальные – серым. Кнопки логично завершают процесс работы с карточкой и подсказывают, что сделать после заполнения.

Детальная информация о контрагенте размещена на отдельных закладках: юридические данные, взаиморасчеты, досье 1СПАРК Риски.

Навигация карточки контрагента компактно собрана в меню "Основное". Из него можно быстро перейти к договорам, счетам, событиям, файлам, отчетам и многому другому.

Документ "Установка цен" в новом интерфейсе стал удобнее и понятнее.
Настройки видимости и установки новых цен теперь располагаются на закладке "Главное", для расчета цен необходимо последовательно заполнить все закладки документа: "Главное", "Виды цен", "Товары, Услуги".

Документ-основание установки цен теперь можно указать в шапке, по ссылке "Выбрать основание". Также с помощью команд меню можно заполнить документ, выбрать новое основание, удалить основание.

На закладке "Товары, Услуги" изменилось расположение команд для расчета цен. Для расчета цен нужно нажать на кнопку с тремя точками в строке с товаром или вызвать меню правой кнопкой мыши.

Справа от таблицы товаров появился блок с описанием товара, его можно развернуть или скрыть.

В интерфейсе 8.5 изменилось положение кнопки "Сформировать", теперь она располагается справа от названия отчета. Чтобы не искать команду, добавлена подсказка и кнопка в области самого отчета. Настройки отчета также переместились в правый верхний угол.

При наведении мыши на ячейку отчета можно открыть значение (например, товар) или форма выбора для расшифровки.
Также при наведении на элемент отчета появляется кнопка дополнительных действий в виде трех вертикальных точек справа от ячейки. При нажатии открывается меню аналогичное правому клику мыши. Команда "Расшифровать" в контекстном меню теперь называется "Детализировать".

Поля, по которым производится сортировка, помечаются стрелкой. Если нажать на стрелку сортировки или на гиперссылку заголовка в шапке отчета, то откроется форма быстрых настроек отчета.

РМК получило ключевые изменения интерфейса благодаря платформе версии 8.5. Изменения затронули как настройку РМК, так и процесс продажи. При этом остается возможность использовать привычный режим "Такси" с новыми возможностями, что удобно на переходном этапе. Рассмотрим стандартные сценарии работы в обоих вариантах работы.
Помощник настройки рабочего места кассира полностью изменился. Сократили количество этапов, добавили больше автоматизации, благодаря чему удалось сократить время настройки РМК. Интерфейс стал более читабельным и понятным без скрытых групп и полос прокрутки. Все действия выполняются движением только вправо или влево.
Раньше помощник выглядел следующем образом.

Сейчас процесс настройки сделали более простым без переходов по кнопкам "Далее" и "Назад" и необходимости заполнять обязательную информацию для перехода к следующему этапу. Теперь в помощнике можно начать заполнять с любого этапа, пропуская те, по которым нет информации или которые неактуальны для магазина. Переключатели этапов настройки доступны в верхней части: "Кассиры", "Магазин" и др. Расположены в порядке важности для старта работы.
Одним из ключевых этапов настройки РМК является раздел "Кассиры". Улучшили основные команды старой формы. Теперь можно добавить одного кассира или сразу несколько. Для этого необходимо выделить сотрудника или несколько сотрудников в левой таблице, выделить группу доступа в дереве справа и выполнить команду "Включить в группу". В результате добавленные кассиры должны появится в группе доступа справа.

Здесь можно сгенерировать и распечатать код сотрудника. В "Группу доступа" удобно добавлять сотрудников с помощью подбора. Здесь также отображаются ранее добавленные пользователи. Удалить пользователя из группы можно нажатием на значок "Корзина".
Следующий этап настройки РМК - "Магазин". На странице доступна вся загруженная информация о кассах и терминалах.

Сами карточки торгового оборудования стали более информативными. Карточка уже подключенного оборудования окрашена в зеленый цвет. Есть возможность установить или снять признаки "Сверять данные с ОФД при закрытии смены" и "Использовать без подключения оборудования".
Следующий этап настройки - "Оборудование и платежные системы". На одной странице доступно подключенное оборудование в виде дерева. При необходимости можно создать новое оборудование и настроить платежную систему. При выборе оборудования открывается карточка с основными параметрами, перейти к более детальным настройкам можно по кнопке "Больше настроек".
При создании оборудования флажками необходимо установить типы и, двигаясь по закладкам в форме, заполнить основные параметры. Ранее количество выбранного оборудования влияло на количество страниц настройки, теперь все настройки в единой форме. Все типы оборудования кроме фискального регистратора и эквайрингового терминала имеют одинаковые параметры создания. Количество создаваемого оборудования не ограничено.
При выборе типа "фискальный регистратор" в форме создания будет отображено количество разделов по количеству касс ККМ, у которых не подключено оборудование или не установлен признак "Использовать без подключения оборудования". При настройке платежных систем также необходимо выбрать флажками и уже на знакомой форме ввести параметры подключения.
Если был подключен эквайринговый терминал, то в настройках РМК будет автоматически установлен флажок "Использовать платежные карты".
Если была подключена платежная система, то в настройках РМК
автоматически будет установлена настройка "Использовать оплату платежными
системами".
Следующий важный этап "Настройки РМК". В новой форме настроек рабочего места кассира
улучшена читабельность, поэтому нет разделения на отдельные страницы.
Все настройки выполняются движением по вертикальному меню.
Часть разделов вынесена в отдельные этапы.
Заключительный этап - "Отчет". Теперь это отдельная страница, где отображается итоговая информация по настройке кассового места. Отсюда можно перейти в карточку любого оборудования и при необходимости внести нужные изменения.

Пересмотрена концепция использования и отображения настроек РМК. Сейчас предусмотрено более 120 настроек и за основу взято линейное чтение настроек сверху вниз. Форма не содержит полосу прокрутки, что значительно упрощает процесс настройки. Чтобы проще ориентироваться в таком количестве настроек добавлен поиск.
Ранее форма настроек РМК состояла из сворачиваемых групп и страниц с настройками.

Теперь форма настроек состоит из разделов настроек РМК, где каждый отвечает за определенный перечень настроек, объединенный по общим значениям. Разделы расположены в соответствии с порядком настройки от важных, без которых не запустить рабочее место, до интерфейсных.

Любую настройку можно найти, если ввести в строке поиска слово или его часть. Поиск ищет по настройкам в соотношении совпадения значения более 51%. Для скрытия строки поиска необходимо повторно нажать на команду поиска. В результате будут отображены только настройки и разделы, удовлетворяющие поиску.

Многие настройки перегруппированы в более логичные блоки. Так, например, раздел "Виды оплат" раньше включал в себя блоки "Виды оплат", "Платежные системы" и "Предоплата и рассрочка". Сейчас раздел содержит настройки оплат наличными и картой, а оставшиеся разделы стали "самостоятельными", чтобы интуитивно было проще ориентироваться. Раздел "Продажи" разделили на три самостоятельных раздела: "Продажи", "Маркировка и алкоголь" и "Кассиры и продавцы". Раздел "Маркетинговые акции" разделили на "Маркетинговые акции" и "Карты лояльности". Раздел "Формирование чека" разделили на "Формирование чека" и "Реквизиты чека".
Созависимые настройки находятся на уровень ниже основной настройки и неактивны, пока она не включена. Все используемые команды старой формы были переведены в подсказки, теперь все настройки читаются одинаково. Дополнительные разделы отображаются следующей закладкой, так, если используем "Покупюрный ввод наличных", то справа от "Настроек оплат" отобразится закладка "Номинал купюр".

Некоторые разделы сразу представлены несколькими функциональными страницами,
например "Интерфейс" и "Отображать колонки товаров".

Чтобы сразу видеть, что настраиваем и оперативно внести изменения при необходимости, добавлили удобный предпросмотр быстрых товаров и плиточного интерфейса.

Панель "быстрых" товаров теперь имеет 2 ряда, но она больше не ограничена количеством элементов. При этом карточка пакета остается всегда видимой и первой. Если элементов больше, чем помещается на панели (было 12, сейчас 8), то вместо последней плитки появляются стрелки "Назад" и "Вперед".
Сворачивание панели реализовано таким образом, что карточка пакета остается всегда видимой. Если всего один ряд избранных товаров и есть пакет, то нет гиперссылки сворачивания. Если два ряда, то при сворачивании ряд с пакетом остается. Если пакет не выбран, то сворачивается вся панель избранного.
Настройка плиточного интерфейса производится на "соседней" закладке. Новая форма позволит быстро ориентироваться в настройках, гибко настраивать РМК и не упустить "где-то внизу формы" важную опцию.
Управлять кассовыми сменами стало удобнее, для этого в меню "Еще" предусмотрена одноименная команда.
Ранее форма управления сменами выглядела следующим образом.

Теперь все возможные операции со статусами собраны на отдельной форме. Перед открытием и закрытием смены всегда будет открываться окно, вне зависимости от количества подключенных касс. Здесь же можно открыть все смены нажатием одной кнопки, в том числе с помощью сочетания горячих клавиш.
Для оформления выемки и внесения денежных средств так же предусмотрены отдельные универсальные формы.

Если используется несколько касс, то дополнительно отображается организация.
В "Настройки РМК" добавили возможность автоматически формировать "Отчет о розничных продажах" при закрытии кассовой смены.
Если в настройках РМК настроено распределение патентов по группам, то теперь при формировании "Отчета о розничных продажах" безналичная оплата будет так же распределена по патентам с учетом процентной доли в документе "Чек ККМ".
Доработки позволят облегчить рутинные операции и снизить вероятность ошибок.
Избавились от ощущения «тесноты» и перегруженности интерфейса. Для этого перенесли отдельные задачи из "информационного стакана" справа на индивидуальные формы. Это дает возможность дальше развивать собственное пространство для крупных блоков. Четкие поэтапные действия позволят избежать ошибок и сосредоточиться на конкретной задаче.
Команда перехода к каталогу, как к одному из основных способ добавления товаров, стала заметнее, вынесена в центральную часть, к стильному желтому пакету.

Дополнительно команда ввода штрихкода "вручную" теперь расположена в главной панели. При ее нажатии откроется обновленный калькулятор.

Новый понятный дизайн и цветовые акценты на главных клавишах калькулятора помогут работать быстрее и при работе с другими операциями. Важно, что это отдельная настройка "Скрывать цифровую клавиатуру" раздела "Интерфейс", по умолчанию калькулятор выключен и предназначен для сенсорных экранов. Для простых экранов в настройках предусмотрены быстрые клавиши для всех команд. Таким образом эти настройки обеспечивает два удобных сценария для работы без мыши.
Ранее режимы работы с чеком и дополнительные команды были реализованы так.

Теперь все основные режимы работы объединены в просторном выпадающем списке, по умолчанию выбран вариант "Продажа".

Дополнительные команды вызываются из меню "Еще" в виде "трех вертикальных точек", все команды сгруппированы по функциональным разделам.
С помощью новой команды "Сменить подразделение" добавили возможность использовать для продажи через РМК несколько подразделений. Выбрать нужное значение можно в любой момент оформления продажи. После пробития чека будет возвращено подразделение, установленное по умолчанию.
С помощью еще одной новой команды "Сменить вид цены" старший кассир может использовать сразу несколько видов цен, а также выбирать нужный вид в любое удобное время. При смене вида цены будут пересчитаны данные в корзине, в том числе с учетом МРЦ и ЕМРЦ.

Настройка списков стала более очевидной и прозрачной. В расширенной настройке строки быстрого поиска все настройки распределены по индивидуальным страницам.

Аналогичная структура предусмотрена теперь и для настроек списка товаров при переходе в каталог.

Расширенные настройки позволят гибко адаптировать поиск под потребности вашей компании.
После добавления товара, если серия или партия обязательна к заполнению, то откроется отдельная просторная форма ввода штрихкода с возможностью выбора из списка. По умолчанию устанавливается первое значение из списка или установленное по умолчанию в настройках номенклатуры. Выбор характеристики доступен в группе "Характеристики" внизу формы. При добавлении сама характеристика товара отображается рядом с номенклатурой в виде гиперссылки, ведущей к панели быстрых товаров.

Сообщения программы и подсказки стали более "живыми" и полезными, выводятся в отдельной форме, привлекают внимание и позволяют сразу перейти к действию.

При неблокирующих оповещениях в правом верхнем углу отображается "баннер" с пояснением.

Для комфортного перехода на новый интерфейс 8.5 сохраняется возможность использовать привычный интерфейс "Такси". Для этого в разделе "Интерфейс" настроек РМК предусмотрен "Вариант интерфейса". В обоих режимах можно выбрать удобный масштаб:

Настройки интерфейса сохраняются за пользователем, а не рабочим местом, поэтому в раздел добавили команду «Записать для пользователя». Удобно для сценария, когда нужно изменить интерфейс сразу нескольким пользователям. По умолчанию поле пользователя пустое - это значит, что настройки применяются для текущего пользователя.
Если у пользователя достаточно прав на изменение настроек РМК, то он может выбрать себе вариант интерфейса самостоятельно.
Значок остатка товара теперь крупнее и заметнее. Количество доступного для торгового объекта товара отображается справа от товара. На примере ниже видно, что на текущем складе доступно 2 шт. варочных панелей.
Нажав на количество можно посмотреть доступный остаток по другим складам.

Оптимизация расположения повысит удобство кассира. Несколько режимов получения данных позволят поддерживать данные в актуальном состоянии для разных типов торговых точек.
Стало проще и понятнее ориентироваться в интерфейсе оплат. Выделили цветом кнопки видов оплат и привели к единому стилю виды оплат на этапе оформления сложной оплаты.

Цвета разделов "Наличные","Карта" и "СБП" совпадают с цветами кнопок быстрых оплат.

Единое цветовое выделение позволяет быстрее ориентироваться и экономить время на вводе и поиске информации.
Улучшена работа с картами лояльности и расчетом скидок при работе с заказом покупателя. В раздел «Заказы» настроек РМК добавлена новая настройка «Запрашивать карту лояльности». Ранее запрос срабатывал по умолчанию. Теперь пользователь имеет возможность настроить процесс.
Настройка доступна при использовании "Автоматических скидок" или "Сервера лояльности". При выборе заказа дисконтная карта будет найдена автоматически, отобразятся актуальные бонусные данные.

При выключенной опции карта лояльности будет заполнена из заказа. При необходимости можно заполнить данные карты в форме поиска. Если опция включена и в заказе покупателя не указана карта лояльности, то она будет заполнена по данным владельца. При выборе заказа покупателя, если карт несколько, откроется форма поиска карты лояльности для подтверждения. Если карта уже заполнена или она одна, то данные заполнятся автоматически. При необходимости можно удалить карту.

Улучшили поиск карты по владельцу. Ранее сначала заполнялся список карт, а затем данные по этим картам. Теперь поиск карты по владельцу и заполнение данных карты объединено в один процесс. При выборе контрагента добавлена возможность отказаться от ввода карты.

Оптимизация работы с данными карты повысит лояльность клиентов и сотрудников.
Для работы с дисконтными картами предусмотрели отдельную удобную форму. Здесь можно выполнить все действия по управлению картами: поиск, выбор из нескольких, подтверждение выбора, создание новых, объединение и замена. В информационном "стакане" по данным покупателя останется только сводная информация для быстрой работы.
После нажатия кнопки "Данные покупателя" откроется форма для поиска карты: введите телефон, номер карты или ФИО клиента и нажмите "лупу" или "Найти карту".

Если у покупателя больше одной карты или найдено несколько клиентов по введенным данным, то в отдельной форме выберите нужное действие.

Если требуется подтверждение по СМС – оно будет здесь же. СМС отправляется теперь не только при поиске по номеру телефона, но и при любом поиске карты.
Подтвердите выбор. Данные будут перенесены в "стакан" РМК. При нажатии на иконку покупателя в виде "человечка" открывается форма подтверждения данных. В этом же режиме доступна повторная печать согласия на обработку персональных данных. В новом меню "Еще" доступна замена карты.

Улучшена работа с картами лояльности и расчетом скидок при работе с заказом покупателя. В раздел «Заказы» настроек РМК добавлена новая настройка «Запрашивать карту лояльности». Ранее запрос срабатывал по умолчанию. Теперь пользователь имеет возможность настроить процесс.
Настройка доступна при использовании "Автоматических скидок" или "Сервера лояльности". При выборе заказа дисконтная карта будет найдена автоматически, отобразятся актуальные бонусные данные.

При выключенной опции карта лояльности будет заполнена из заказа. При необходимости можно заполнить данные карты в форме поиска. Если опция включена и в заказе покупателя не указана карта лояльности, то она будет заполнена по данным владельца. При выборе заказа покупателя, если карт несколько, откроется форма поиска карты лояльности для подтверждения. Если карта уже заполнена или она одна, то данные заполнятся автоматически. При необходимости можно удалить карту.

Улучшили поиск карты по владельцу. Ранее сначала заполнялся список карт, а затем данные по этим картам. Теперь поиск карты по владельцу и заполнение данных карты объединено в один процесс. При выборе контрагента добавлена возможность отказаться от ввода карты.

Оптимизация работы с данными карты повысит лояльность клиентов и сотрудников.
Принимать оплату любыми доступными способами тоже стало проще. Можно сразу выбрать конкретный вид справа и указать детали.
Выбираем карту, наличные, СБП и др. Команды шапки текущей строки сделали более читабельными, видна вся информация по товару.

Дополнительно на каждой кнопке расположен QR-код для считывания, теперь и для СБП. Удобно, если в основном используете сканер.

Если способ оплаты сразу не ясен - нажимаем "Оплатить". Форма для сложной оплаты, то есть несколькими способами, стала просторнее, понятнее. Здесь видны все выбранные и возможные виды оплаты с деталями и пояснениями. Можно редактировать суммы и добавлять новые способы оплаты.

Появилась возможность при продаже в розницу подтверждать возраст покупателя с помощью мессенджера МАХ (многофункциональный сервис обмена информацией). Согласно Федеральному закону от 29.12.2025 № 569-ФЗ мессенджер МАХ можно использовать в качестве официального способа удостоверения возраста покупателя при совершении операций в торговых точках. Использовать новую возможность можно как в интерфейсе кассира, так и на кассе самообслуживания.
Подтвердить возраст QR-кодом можно при покупке:
Полный список товаров вы можете найти по ссылке.
Для включения подтверждения через MAX первоначально нужно в разделе "Продажи" настроек РМК включить опции "Использовать контроль продаж" и "Использовать подтверждение возраста через MAX".

Затем нужно заполнить параметры подключения к MAX, перейдя по одноименной ссылке. В открывшемся окне нужно указать токен для организации или нескольких, по которым оформляются продажи.

Здесь же можно распечатать инструкцию для покупателя "Как получить или быстро перейти к цифровому ID" и разместить ее рядом с кассовым местом.

Затем нужно настроить вид контроля продаж с типом "Проверка покупателя" и параметром "Подтверждение через MAX". Перейти к настройкам можно по ссылке "список контроля продаж" под опцией "Использовать контроль продаж".

На закладке "Номенклатура" контроля продаж указывается список товаров, для которого производится контроль продаж по возрасту.
При добавлении в чек первого товара, требующего подтверждения возраста покупателя, на экран кассира выводится форма запроса ID покупателя. Если предварительно в виде контроля был настроен текст предупреждения, то его можно увидеть на экране. Кассир попросит предъявить покупателя документ и далее может нажать "Да, есть 18" или "Нет". Во втором случае товар не будет добавлен в корзину. В открытой форме можно сканировать цифровой ID покупателя в виде QR-кода. Если возраст покупателя позволяет совершить покупку, товар будет добавлен в чек и для следующего товара, требующего проверки возраста, в текущем чеке подтверждения уже не потребуется.

Дополнительно предусмотрена опция «Показывать на дисплей покупателя QR MAX» при активации которой на подключенном дисплее покупателя будет продублировано окно с QR-кодом в MAX и инструкцией пользователя для получения цифрового ID.

Подробнее узнать о настройке подключения можно в статье на 1С:ИТС.
Стало проще вести и контролировать денежные расчеты. Вывели сумму сдачи наличными на главную форму РМК.
После ввода суммы оплаты информация о сдаче отобразится справа вверху вместо "Суммы без скидки", итоговая сумма будет скрыта.

Если в разделе "Формирование чека" настроек РМК включена опция "Оставлять последний чек на экране", то под информацией о сдаче будет видна итоговая сумма чека. При оформлении новой продажи форма РМК вернется в изначальное состояние.
Отображение суммы сдачи "перед глазами" кассира позволит избежать возможных ошибок.
Добавили возможность редактировать количество возвращаемого товара на этапе оплаты. Теперь в режиме "Возврат" на странице сложной оплаты доступны кнопки для уменьшения «-», увеличения «+» и удаления товаров. Эта форма доступна сразу при оформлении чека на возврат.

После перехода к подбору и возврату на странице сложной оплаты панель с количеством исчезает.
Становится удобнее работать с цифровыми значениями: количеством, ценой, скидкой и др. Оптимизировали размер элементов клавиатуры и позиционирование на экране. В первую очередь новая опция полезна при работе на тач-экранах, с мышью и без физической клавиатуры.
При активации клавиатуры или наведении курсора на цифровое поле сразу открывается окно для ввода значения. В названии окна отображается вводимый элемент, например, на рисунке ниже редактируется "Цена".

После подтверждения введенные данные проверяются и переносятся в соответствующий элемент корзины.
Если в разделе "Интерфейс" настроек РМК включена опция «Скрывать цифровую клавиатуру», то будет открываться стандартный калькулятор.
Плиточный интерфейс стал еще элегантнее и воздушнее. Если раньше был такой интерфейс.

Теперь так выглядит панель.

Если зайти в группу, то увидите такой интерфейс.

Реализовали возможность подключения ТС ПИоТ (Технические Средства Получения Информации о Товаре). ТС ПИоТ — программный и программно-аппаратный модуль, интегрированный с контрольно-кассовой техникой, включенный в реестр «Честного Знака».
До окончания действия розничного токена можно использовать прежние механизмы работы с разрешительным режимом. После завершения его действия запросы в ГИС МТ осуществляются с использованием сертифицированного ПО ТС ПИоТ:
Для подключения ТС ПИоТ требуется:
Для настройки ТС ПИоТ нужно в разделе "Маркировка и алкоголь" настроек РМК перейти по ссылке "Настройки маркировки".

В открывшемся окне на закладке "Разрешительный режим и розница" перейдите по ссылке "Настройки подключения ТС ПИоТ".

Настройка подключения к ТС ПИоТ привязана к кассе. Выбор рабочего места позволяет создать настройки подключения к ПИоТ для каждого сотрудника. При указании параметров подключения автоматически запускается получение данных кассы, подключенной к ТС ПИоТ. По команде "Создать" открывается окно настроек, где необходимо выбрать рабочее место из списка настроенных и заполнить параметры подключения. ТС ПИоТ может быть настроен как на клиенте, так и на сервере. Адрес подключения заполняется по умолчанию. При выполнении настройки на тестовом стенде необходимо установить флажок "Исключить проверку корневых сертификатов". После заполнения всех полей нужно нажать ссылку "Проверить" и убедиться в корректности настроек подключения.

При завершении настройки выводится соответствующее сообщение. В случае успешного подключения к ТС ПИоТ в программу поступают реквизиты кассового аппарата: Идентификатор экземпляра ТС ПИоТ, Заводской номер ККТ, Номер ФН, ИНН организации. Полученные данные сверяются с реквизитами ККТ, выбранной в настройке. В случае несовпадения данных, расхождения в ИНН или номере ФН, выводится информационное сообщение об ошибке.
Для удобства работы кассира можно настроить отображение состояния интеграции с ТС ПИоТ, которое включается вместе с отображением статуса смены ККТ в разделе "Окно приложения" настроек РМК. Нажимаем "Настроить" и редактируем "Панель операций".

На экране кассира появится иконка со статусом подключения ТС ПИоТ. Статус работы ТС ПИоТ отображается и на форме выбора ККТ в начале работы и при завершении смены. Для обновления статуса предназначена отдельная команда.

Работать с маркированными товарами становится легче. Для ввода марки товара из корзины предусмотрели специальную удобную форму, привлекающую внимание кассира к дальнейшим действиям.

После ввода марки и прохождения проверки форма закроется. В случае ошибки высветится дополнительное предупреждение.

Работая в новой форме можно удалить товар, при этом строчка удалится из корзины. Здесь же можно ввести марку вручную. Закрывается форма нажатием на крестик, причем в режиме продажи товар удалится из корзины, а в режиме возврата или продажи по заказу - останется в корзине.
Если допустим ввод товара без марки (в настройках интеграции с ГИМ МТ), то на форме отобразится соответствующая кнопка с QR-кодом.

Когда найдено более одной вскрытой упаковки или подключенного кега - появляются кнопки марок. Можно выбрать из предложенных или отсканировать новую.

Если перевыбрать уже добавленную марку, то так же откроется форма выбора марки, если ее закрыть, то в строке останется прежняя марка.
Новая форма позволит привлечь внимание кассира и оформить все нужные действия с маркой в отдельном удобном рабочем пространстве.
Для комфортного перехода на новый интерфейс сохраняется возможность использовать привычный интерфейс "Такси". Этот режим установлен по умолчанию в новой версии 3.0.13. О том, как переключиться на интерфейс 8.5 описано здесь.
Интерфейс "Такси" с новыми возможностями получил изменения, основные из которых затронули расположение элементов форм, полей документов и справочников.
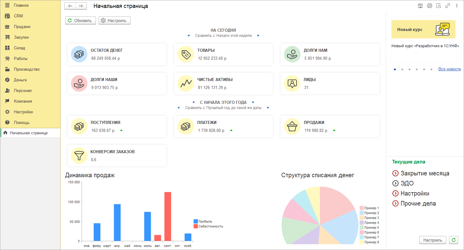
Показатели начальной страницы компактно собраны в три колонки, теперь графики продаж видны без прокрутки.

В списках реализовано несколько приятных изменений. Рассмотрим их на примере списка заказов покупателей.
Состояния в списках документов теперь выделяются ячейками одного цвета. Стало намного проще взглядом найти документы по состоянию без использования фильтров.

Правая панель в списках документов разделена на три страницы: Фильтры,
Контакты, Детали. На каждой из них скомпонована краткая информация о выбранном
документе.
Выбор страницы при закрытии запоминается, при возврате к списку
сразу доступна нужную страницу.

Если правая панель не нужна, ее, как и раньше, можно свернуть по одноименной
кнопке. В свернутом виде останется иконка, показывающая, что установлен фильтр.
Такая подсказка даст понять, что видны не все документы.

Изменения в интерфейсе коснулись также форм самих документов.
Во всех основных документах в шапке появилась третья колонка реквизитов, в
которой собраны ссылки формы.
Из колонки можно быстро проверить цены, документ-основание, подписи и
дополнительные реквизиты, создать счет-фактуру или УПД.

При работе с маркированными товарами в документах, например "Расходной накладной", доступны статусы работы. В интерфейсе "Такси" статусы работы с маркированным товаром переместили из "подвала" в верхнюю часть документа.
Статусы ни имеют значение "Маркировка" — для ГИС МТ "Честный знак" и "ФГИС" — для других систем.
Если товар подлежит учету только в одной системе,
то статус будет одноименным — "ЗЕРНО", "САТУРН" и другие. Дополнительно рядом со
статусом можно видеть информационный баннер, например, если на складе
недостаточно товаров или не введен обязательный комментарий. В статус "Маркировка" перенесена информация о состоянии проверки УПД в
государственной информационной системе, например доступен вариант "Ожидается
проверка в ГИС МТ".
Для быстрого и легкого чтения информации по возможным
действиям статусы выделяются цветом:

Также в верхней части форм документов теперь выводятся статусы электронного документооборота в формате "ЭДО: Статус". Можно сразу видеть информацию об отправке и необходимости выполнения действий с документом.

Справочник получил несколько важных изменений внешнего вида. Изменения коснулись как списка товаров, так и карточки номенклатуры.
В списке справочника "Номенклатура", как и во многих других списках, появилась правая панель. Фильтры, которые раньше располагались над списком номенклатуры, переехали в нижнюю панель на закладку "Фильтры".

Карточка номенклатуры стала удобнее и нагляднее, имеет компактный вид и понятные
акценты. Вертикальную прокрутку сворачиваемых групп заменили на расположение
информации в закладках.
Одним взглядом без помощи мышки можно увидеть самое важное: изображение,
наименование, описание и цены.
Новые карточки создаются быстрее, так как в них проще ориентироваться и не нужно следовать строгому порядку заполнения полей.

Похожие изменения можно увидеть в карточке контрагента. Форму карточки максимально облегчили, оставив на главной странице только самое важное. Такую карточку можно быстро создать и заполнить, например во время телефонного разговора с клиентом.
Полная информация о контрагенте теперь расположена на отдельных закладках: юридические данные, взаиморасчеты, досье 1СПАРК Риски.

Помощник настройки РМК стал быстрее и проще. Мы переработали его с нуля: четче шаги, больше автоматизации — время настройки сокращено. Новый интерфейс стал понятнее, вся навигация — это движение влево-вправо, без скрытых элементов, полос прокрутки и лишней сложности.
Обновленный процесс настройки реализован без последовательных команд "Далее" и "Назад"и обязательного заполнения данных для движения по шагам. Можно начать настройку с любого этапа, пропуская шаги, не относящиеся к конкретному магазину. Все этапы, например, «Кассиры», «Магазин», выведены в виде переключателей вверху страницы в порядке убывания важности для начала работы.
В ключевом разделе настройки РМК «Кассиры» мы переработали основные команды. Теперь можно добавить одного кассира или сразу несколько. Для этого необходимо выделить одного или несколько сотрудников в левой таблице, выбрать группу доступа в дереве справа и выполнить команду "Включить в группу". Добавленные кассиры должны появится справа в группе доступа.
Программа позволяет создавать код сотрудника и выводить его на печать. В "Группу доступа" сотрудников можно добавлять через функцию подбора. Здесь же показываются уже добавленные пользователи. Удаление из группы выполняется нажатием на значок "Крестик".
Далее следует этап "Магазин", где отображается вся имеющаяся информация по кассам и терминалам.

Сделали карточки оборудования более наглядными: теперь статус «Подключено» сразу виден по зеленому цвету. Это помогает быстро оценить готовность техники к работе. Дополнительно вы можете гибко управлять параметрами работы, включая или отключая опции сверки с ОФД и использования без физического подключения — это повышает контроль над процессами и адаптирует систему под ваши задачи.
Следующий этап настройки - "Оборудование и платежные системы". На одной странице доступно подключенное оборудование в виде дерева. При необходимости можно создать новое оборудование и настроить платежную систему. При выборе оборудования открывается карточка с основными параметрами, перейти к более детальным настройкам можно по кнопке "Больше настроек".
Для добавления оборудования просто выберите его типы и укажите основные настройки. Ранее количество выбранного оборудования влияло на количество страниц настройки, теперь все настройки собраны в единой форме. Все типы оборудования кроме фискального регистратора и эквайрингового терминала имеют одинаковые параметры создания. Количество создаваемого оборудования не ограничено.
При выборе типа "фискальный регистратор" в форме создания будет отображено количество разделов по количеству касс ККМ, у которых не подключено оборудование или не установлен признак "Использовать без подключения оборудования". При настройке платежных систем также необходимо выбрать флажками и уже на знакомой форме ввести параметры подключения.
Если был подключен эквайринговый терминал, то в настройках РМК будет автоматически установлен флажок "Использовать платежные карты".
Если была подключена платежная система, то в настройках РМК
автоматически будет установлена настройка "Использовать оплату платежными
системами".
Переходим к ключевому этапу - "Настройки РМК". Теперь все параметры собраны в едином интуитивном пространстве: мы убрали страницы и заменили их вертикальной навигацией. Это позволяет быстро находить нужные опции и сокращает время настройки. Наиболее важные разделы вынесены в отдельные шаги для максимально четкого и последовательного заполнения.
Финальным шагом является страница "Отчет", где систематизированы все результаты настройки рабочего места. Это дает вам полную картину проделанной работы.
При необходимости можете быстро перейти к карточке любого оборудования и скорректировать его параметры, обеспечивая идеальную конфигурацию под ваши задачи.

Полностью переработали подход к настройкам РМК, сделав их интуитивно понятными. Теперь все 120+ параметров организованы в линейную структуру — вы последовательно изучаете их сверху вниз, без лишних переходов. Отсутствие прокрутки упрощает навигацию, а встроенный поиск помогает мгновенно находить нужные опции, экономя ваше время
Все настройки теперь сгруппированы в логические блоки и расположены в порядке приоритета: сначала обязательные для запуска РМК, затем — интерфейсные. Это обеспечивает пошаговое и осмысленное заполнение всех параметров.

Воспользуйтесь умным поиском, чтобы мгновенно находить любые настройки. Достаточно ввести часть слова — система покажет все подходящие варианты с высокой точностью.

Упростили навигацию: все настройки теперь логично сгруппированы для вашего удобства. Так, например, раздел "Виды оплат" раньше включал в себя блоки "Виды оплат", "Платежные системы" и "Предоплата и рассрочка". Сейчас раздел содержит настройки оплат наличными и картой, а оставшиеся разделы стали "самостоятельными", чтобы интуитивно было проще ориентироваться. Раздел "Продажи" разделили на три самостоятельных раздела: "Продажи", "Маркировка и алкоголь" и "Кассиры и продавцы". Раздел "Маркетинговые акции" разделили на "Маркетинговые акции" и "Карты лояльности". Раздел "Формирование чека" разделили на "Формирование чека" и "Реквизиты чека".
Зависимые настройки теперь скрыты до активации основного параметра — это исключает ошибки и упрощает процесс. А за счет единообразных подсказок вместо устаревших команд все опции выглядят и воспринимаются одинаково легко. Так, если используем "Покупюрный ввод наличных", то справа от "Настроек оплат" отобразится закладка "Номинал купюр".

Ключевые разделы, такие как "Интерфейс" и "Отображать колонки товаров",
сразу развернуты на несколько страниц. Это позволяет детально настроить каждую функцию без лишних переходов и сразу увидеть все доступные возможности.

Добавили удобный предпросмотр, чтобы вы в реальном времени видели все изменения в плиточном интерфейсе и разделе "быстрых товаров". Это позволяет сразу оценивать результат и оперативно вносить правки без переключения между разделами.

Панель "быстрых" товаров теперь имеет 2 ряда, но она больше не ограничена количеством элементов. При этом карточка пакета остается всегда видимой и первой. Если элементов больше, чем помещается на панели (было 12, сейчас 8), то вместо последней плитки появляются стрелки "Назад" и "Вперед".
Сворачивание панели реализовано таким образом, что карточка пакета остается всегда видимой. Если всего один ряд избранных товаров и есть пакет, то нет гиперссылки сворачивания. Если два ряда, то при сворачивании ряд с пакетом остается. Если пакет не выбран, то сворачивается вся панель избранного.
Настройка плиточного интерфейса производится на "соседней" закладке.
Обновленная форма позволяет быстро находить нужные настройки, гибко управлять параметрами РМК и быть уверенным, что ни одна важная опция не останется незамеченной.
Сделали управление кассовыми сменами более прозрачным и контролируемым. Для этого предусмотрено интерактивное окно, которое открывается автоматически или по одноименной команде меню "Еще".
Все возможные операции с кассами собраны на отдельной форме. Перед открытием и закрытием смены всегда будет открываться окно, вне зависимости от количества подключенных касс. Здесь же можно открыть все смены нажатием одной кнопки, в том числе с помощью сочетания горячих клавиш.

Операции выемки и внесения денежных средств выполняются через отдельные универсальные формы.

При использовании нескольких касс система автоматически показывает принадлежность к организации.
Добавили в "Настройки РМК" функцию автоматической генерации "Отчета о розничных продажах" после закрытия каждой кассовой смены. Это обеспечивает своевременное получение данных для анализа и отчетности.
Если в настройках РМК настроено распределение патентов по группам, то теперь при формировании "Отчета о розничных продажах" безналичная оплата будет так же распределена по патентам с учетом процентной доли в документе "Чек ККМ".
Автоматизация таких рутинных операций позволит повысить точность и эффективность работы.
Интерфейс "Такси" для продаж в рабочем месте кассира стал просторнее и свободнее за счет переноса части функций из правой панели в отдельные окна.
Команда открытия каталога товаров стала заметнее, ее перенесли в центральную часть к стильному желтому пакету.

Команда ввода штрихкода "вручную" теперь дублируется в главной панели, при нажатии откроется обновленный калькулятор.

Новый понятный дизайн и цветовые акценты на главных клавишах калькулятора помогают кассирам быстрее оформлять продажи.
В разделе "Интерфейс" появилась отдельная настройка "Скрывать цифровую клавиатуру", по умолчанию калькулятор выключен и предназначен для сенсорных экранов. Для простых экранов в настройках предусмотрены быстрые клавиши для всех команд. Таким образом появилось два удобных сценария для работы без мыши.
В ранних версиях режимы работы с чеком и дополнительные команды выглядели как длинный список команд. Теперь все основные режимы работы объединены в просторном выпадающем списке, по умолчанию выбран вариант "Продажа".
Найти глазами нужную команду стало проще, иконки подсказывают характер действия.

Дополнительные команды вызываются по кнопке с тремя точками. Все команды сгруппированы по функциональным разделам.

Настройка списков в РМК стала более очевидной и прозрачной. В расширенной настройке строки быстрого поиска все настройки распределены по индивидуальным страницам.

Аналогичная структура настроек предусмотрена для списка товаров в каталоге. Расширенные настройки позволят гибко адаптировать поиск под потребности компании.

После добавления товара, если серия или партия обязательна к заполнению, откроется окно для ввода штрихкода с возможностью выбора из списка.

Выбор характеристики доступен в группе "Характеристики" внизу формы. После того, как товар выбран, характеристика товара отображается рядом с номенклатурой в виде гиперссылки.
Сообщения программы и подсказки стали более "живыми" и полезными, появляются в отдельном окне и привлекают внимание кассира. Из подсказки можно сразу перейти к действию.

При оповещениях, не блокирующих работу, в правом верхнем углу появляется подсказка с пояснением, на что обратить внимание.

Работать с дисконтными картами стало удобнее: для поиска и выбора дисконтной карты появилось отдельная форма. В ней можно выполнить все действия по управлению картами: поиск, выбор из нескольких, подтверждение выбора, создание новых, объединение и замена.
В "информационном стакане" отображается только сводная информация о
покупателе.
После нажатия кнопки "Данные покупателя" откроется форма для поиска карты
по номеру телефона, номеру карты или ФИО клиента.

Если карт несколько или найдено несколько клиентов по введенным данным, то можно выбрать карту или создать новую.

Если требуется подтверждение по СМС – оно будет здесь же. СМС отправляется теперь не только при поиске по номеру телефона, но и при любом поиске карты.
После выбора карты, данные о покупателе будут перенесены в "стакан" РМК. Для подтверждения данных и печати согласия на обработку персональных данных нужно нажать на иконку покупателя. В новом меню "Еще" доступна замена карты.

Принимать оплату любыми доступными способами стало проще: в рабочем месте можно в один клик выбрать конкретный вид оплаты и указать детали платежа.
Выбираем способ оплаты: картой, наличными, СБП и др, откроется окно оплаты.

Дополнительно на каждой кнопке расположен QR-код для считывания, с том числе для СБП. Удобно, если кассир в основном пользуется сканером.

Форма для оплаты несколькими способами стала просторнее, понятнее. Здесь видны все выбранные и возможные виды оплаты с деталями и пояснениями. Можно редактировать суммы и добавлять новые способы оплаты.

Сделали плиточный интерфейс более легким и просторным. Для этого мы добавили цветовые акценты, использовали более тонкие шрифты и убрали лишние рамки. Теперь он выглядит так:
